广东风楼阁全国信息,最新全国茶楼论坛入口,长沙桑拿论坛,长沙夜生活,长沙品茶网,一品楼ypl免费论坛

欢迎您访问青岛乐中环??萍加邢薰竟俜酵荆?/p>

当前位置:首页 > 新闻资讯 > 新闻资讯
新闻资讯
超滤原理动画|示意图(超滤是什么原理)
标签:     添加时间:2022-12-08 浏览次数:5620

  超滤原理动画|示意图(超滤是什么原理)


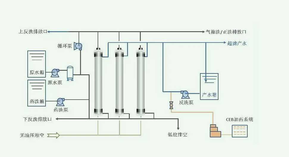
       超滤(Ultrafiltration)技术是一种膜滤法,也有错流过滤(CrossFiltration)之称。它能从周围含有微粒的介质中分离出10~100A的微粒,这个尺寸范围内的微粒,通常是指液体内的溶质。其基本原理是在常温下以一定压力和流量,利用不对称微孔结构和半透膜介质,依靠膜两侧的压力差作为推动力,以错流方式进行过滤,使溶剂及小分子物质通过,大分子物质和微粒子如蛋白质、水溶性高聚物、细菌等被滤膜阻留,从而达到分离、分级、纯化、浓缩目的的一种新型膜分离技术。


  与传统分离方法相比,超滤技术具有以下特点

  1.滤过程是在常温下进行,条件温和无成分破坏,因而特别适宜对热敏感的物质,如药物、酶、果汁等的分离、分级、浓缩与富集。

  2.滤过程不发生变化,无需加热,能耗低,无需添加化学试剂,无污染,是一种节能环保的分离技术。

  3.超滤技术分离效率高,对稀溶液中的微量成分的回收、低浓度溶液的浓缩均非常有效。

  4.超滤过程仅采用压力作为膜分离的动力,因此分离装置简单、流程短、操作简便、易于控制和维护。

  5.超滤法也有一定的局限性,它不能直接得到干粉制剂。

  对于蛋白质溶液,一般只能得到10~50%的浓度。超滤装置是在一个密闭的容器中进行,以压缩空气为动力,推动容器内的活塞前进,使样液形成内压,容器底部设有坚固的膜板。小于膜板孔径直径的小分子,受压力的作用被挤出膜板外,大分子被截留在膜板之上。

  超滤开始时,由于溶质分子均匀地分布在溶液中,超滤的速度比较快。但是,随着小分子的不断排出,大分子被截留堆积在膜表面,浓度越来越高,自下而上形成浓度梯度,这样超滤速度就会逐渐减慢,这种现象称为浓度极化现象。

  为了克服浓度ji化现象,增加流速,设计了几种超滤装置:

  1.无搅拌式超滤这种装置比较简单,只是在密闭的容器中施加一定压力,使小分子和溶剂分子挤压出膜外,无搅拌装置浓度极化较为严重,只适合于浓度较稀的小量超滤。

  2.搅拌式超滤搅拌式超滤是将超滤装置位于电磁搅拌器之上,超滤容器内放入一支磁棒。在超滤时向容器内施加压力的同时开动磁力搅拌器,小分子溶质和溶剂分子被排出膜外,大分子向滤膜表面堆积时,被电磁搅拌器分散到溶液中。这种方法不容易产生浓度极化现象,提高了超滤的速度。



全国服务热线:【15244289576】
全国服务热线:【15165428330】

上一篇: 污水排放标准2022|综合标准分享(污水排放处理方案)                 下一篇: sbr池是什么|作用(污水sbr工艺处理效果分析)
联系我们
联系电话:
15244289576
电子邮箱:
15244289576@139.com
地址:
青岛市黄岛区江山南路富安国际大厦
版权所有 ? 2020-2021青岛乐中环??萍加邢薰?a rel="nofollow"> 备案号:鲁ICP备2020038556号-1技术支持:新蓝网络
   报价咨询     电话:15244289576
   姓名:
   公司:
   电话:
   0532-86720297

微信服务号