
工业废水处理、生活废水处理、医疗废水处理以及市政污水处理、农村污水处理、地埋式污水处理设备、涡凹气浮机、溶气气浮机、格栅机、自动加药机、一体化污水处理设备厂家设备就找青岛乐中环保科技有限公司。
今天乐中环??萍家窒淼氖谴砗笪鬯幕厥沼朐儆脋
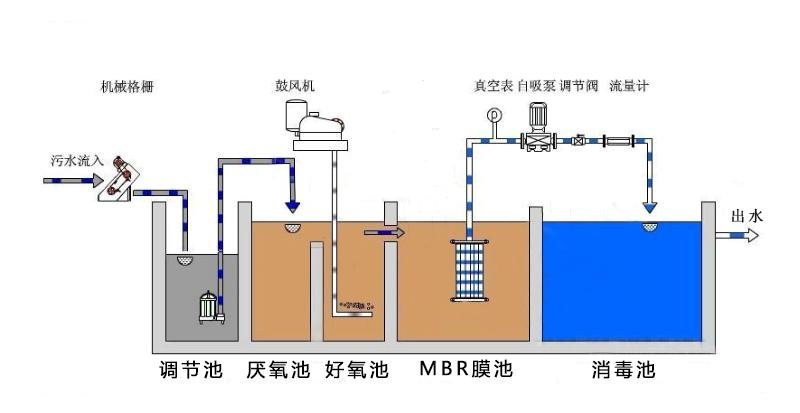
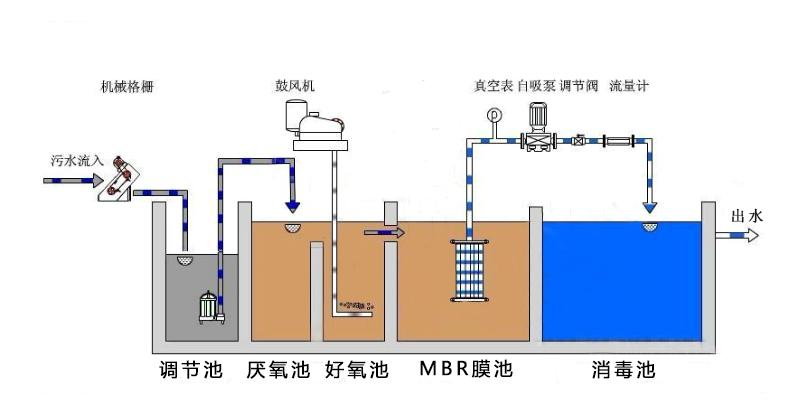
城市生活污水处理厂产生的二级处理出水具有量大,集中,水质水量稳定,不受季节、洪枯水期等因素影响的特点,是水量稳定、供给可靠的潜在水资源。若能将其经适当深度处理后回用,不但能够减少城市优质饮用水资源的消耗,缓解供水压力,而且还能减轻对受纳水体的污染,改善生态环境。因此,污水处理厂出水的综合回用是解决城市供水紧张,减轻水体污染,改善生态环境的有效途径,是解决城市供水严重紧缺问题和走水资源可持续利用之路的客观要求。
环保工程师联系电话:
15244289576 韦工程师

